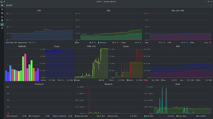
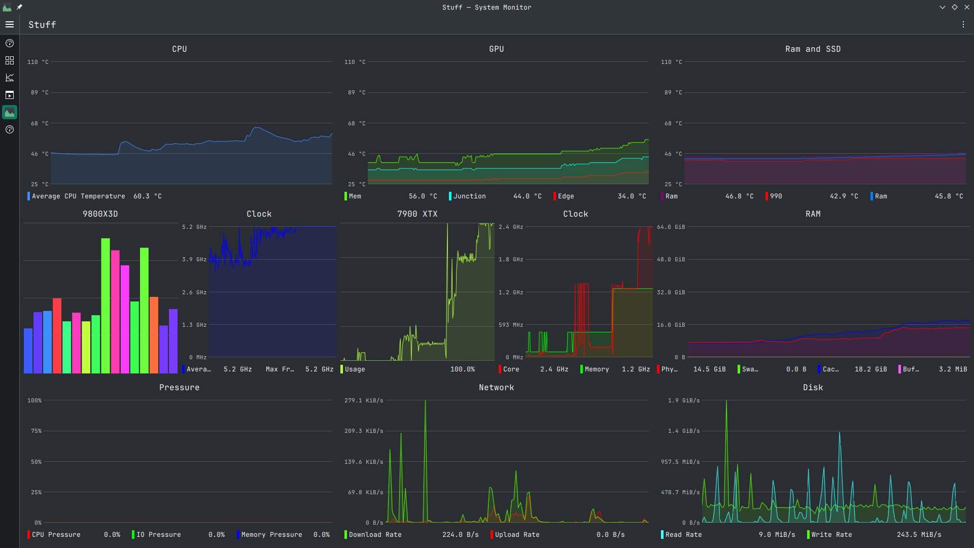
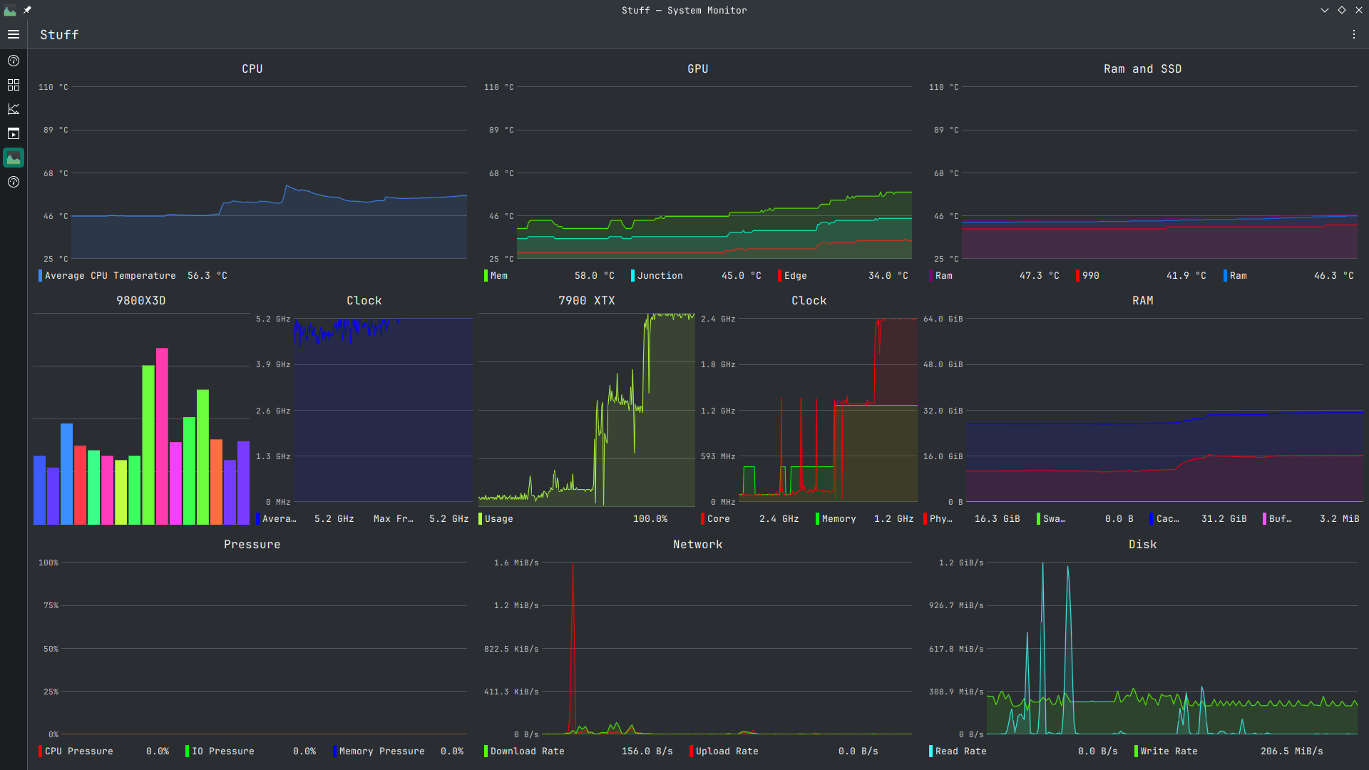
Here is what amdgpu_top and nvtop looks like when I launch hd2, you can see the spike on the other gpu when the game is started.
first 2 pics are with the option for hybrid graphics on, the latter 2 is with it off.
I might be able to just disable the igpu somewhere in bios, but I am just trying various options when I find them. But it seems there isn’t really harm in having the iGPU be active?
It is kinda wird, the iGPU seems to always be under load, but has no listed frequency for it’s clock in things like mission control.



